BOARD

BOARD программы для построения дашбордов (dashboard)

Нет отзывов
BOARD отзывы BOARD программа BOARD характеристики BOARD ПО BOARD подбор
Подходит для
Центров управления добычи.
Детали продукта
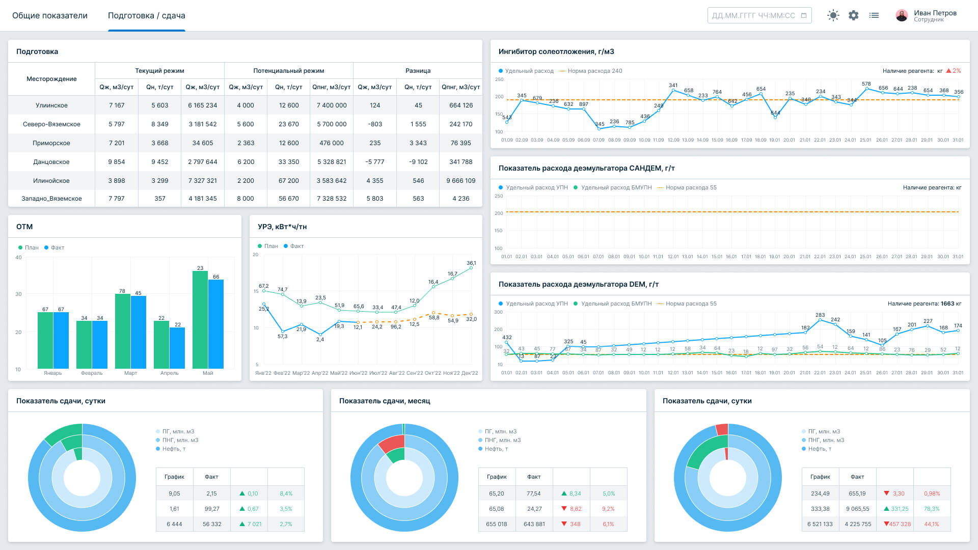
BOARD — это инструмент для визуализации производственных показателей в центрах управления добычей. Он предоставляет готовые дашборды с аналитическими данными по всем ключевым показателям, таким как бурение, добыча, сдача нефти и получение дохода от реализации продукции.
Контакты
Газинформсервис
Russian Federation
Выберите самые важные функции
Консультация по подбору IT-решений от наших специалистов
Бесплатная консультация
Заполните небольшой опрос и наши специалисты подберут для вас ПО
Подобрать ПО
Следующий шаг

Отзывы BOARD

Отзывов ещё нет — ваш может стать первым.
Оставить отзыв
Сравнить 0 продуктов категории Построение дашбордов (Dashboard)
Очистить
Сравнить